Skip to main content
Arize Phoenix is an open-source AI observability platform designed to help developers debug, monitor, and evaluate LLM applications. Phoenix provides powerful visualization tools and uses OpenInference instrumentation to automatically capture detailed traces of your AI system’s behavior.
Phoenix’s OpenInference instrumentation combined with Portkey’s intelligent gateway provides comprehensive debugging capabilities with automatic trace collection, while adding routing optimization and resilience features to your LLM calls.

Why Arize Phoenix + Portkey?

Visual Debugging

Powerful UI for exploring traces, spans, and debugging LLM behavior

OpenInference Standard

Industry-standard semantic conventions for AI/LLM observability

Evaluation Tools

Built-in tools for evaluating model performance and behavior

Gateway Intelligence

Portkey adds caching, fallbacks, and load balancing to every request

Quick Start

Prerequisites

  • Python
  • Portkey account with API key
  • OpenAI API key (or use Portkey’s virtual keys)

Step 1: Install Dependencies

Install the required packages for Phoenix and Portkey integration:
pip install arize-phoenix-otel openai openinference-instrumentation-openai portkey-ai

Step 2: Configure OpenTelemetry Export

Set up the environment variables to send traces to Portkey:
import os

# Configure Portkey endpoint and authentication
os.environ["OTEL_EXPORTER_OTLP_ENDPOINT"] = "https://api.portkey.ai/v1/logs/otel"
os.environ["OTEL_EXPORTER_OTLP_HEADERS"] = "x-portkey-api-key=YOUR_PORTKEY_API_KEY"

Step 3: Register Phoenix and Instrument OpenAI

Initialize Phoenix and enable OpenAI instrumentation:
from phoenix.otel import register
from openinference.instrumentation.openai import OpenAIInstrumentor

# Configure Phoenix tracer
register(set_global_tracer_provider=False)

# Instrument OpenAI
OpenAIInstrumentor().instrument()

Step 4: Configure Portkey Gateway

Set up the OpenAI client with Portkey’s gateway:
from openai import OpenAI
from portkey_ai import createHeaders

# Use Portkey's gateway for intelligent routing
client = OpenAI(
    api_key="YOUR_OPENAI_API_KEY",  # Or use a dummy value with virtual keys
    base_url="https://api.portkey.ai/v1",
    default_headers=createHeaders(
        api_key="YOUR_PORTKEY_API_KEY",
        virtual_key="YOUR_VIRTUAL_KEY"  # Optional: Use Portkey's secure key management
    )
)

Step 5: Make Instrumented LLM Calls

Your LLM calls are now automatically traced by Phoenix and enhanced by Portkey:
# Make calls with automatic tracing
response = client.chat.completions.create(
    messages=[
        {
            "role": "user",
            "content": "How does Phoenix help with AI debugging?",
        }
    ],
    model="gpt-4",
    temperature=0.7
)

print(response.choices[0].message.content)

# Phoenix captures:
# - Input/output pairs
# - Token usage
# - Latency metrics
# - Model parameters
#
# Portkey adds:
# - Gateway routing decisions
# - Cache hit/miss data
# - Fallback information

Complete Example

Here’s a full working example:
from phoenix.otel import register
from openinference.instrumentation.openai import OpenAIInstrumentor
import os
from openai import OpenAI
from portkey_ai import createHeaders

# Step 1: Configure Portkey endpoint
os.environ["OTEL_EXPORTER_OTLP_ENDPOINT"] = "https://api.portkey.ai/v1/logs/otel"
os.environ["OTEL_EXPORTER_OTLP_HEADERS"] = "x-portkey-api-key=YOUR_PORTKEY_API_KEY"

# Step 2: Register Phoenix and instrument OpenAI
register(set_global_tracer_provider=False)
OpenAIInstrumentor().instrument()

# Step 3: Configure Portkey Gateway
client = OpenAI(
    api_key="YOUR_OPENAI_API_KEY",
    base_url="https://api.portkey.ai/v1",
    default_headers=createHeaders(
        api_key="YOUR_PORTKEY_API_KEY",
        virtual_key="YOUR_VIRTUAL_KEY"
    )
)

# Step 4: Make instrumented calls
response = client.chat.completions.create(
    messages=[
        {"role": "system", "content": "You are a helpful AI assistant."},
        {"role": "user", "content": "Explain how observability helps in production AI systems"}
    ],
    model="gpt-4",
    temperature=0.7
)

print(response.choices[0].message.content)

OpenInference Instrumentation

Phoenix uses OpenInference semantic conventions for AI observability:

Automatic Capture

  • Messages: Full conversation history with roles and content
  • Model Info: Model name, temperature, and other parameters
  • Token Usage: Input/output token counts for cost tracking
  • Errors: Detailed error information when requests fail
  • Latency: End-to-end request timing

Supported Providers

Phoenix can instrument multiple LLM providers:
  • OpenAI
  • Anthropic
  • Bedrock
  • Vertex AI
  • Azure OpenAI
  • And more through OpenInference instrumentors

Configuration Options

Custom Span Attributes

Add custom attributes to your traces:
from opentelemetry import trace

tracer = trace.get_tracer(__name__)

with tracer.start_as_current_span("custom_operation") as span:
    span.set_attribute("user.id", "user123")
    span.set_attribute("session.id", "session456")

    # Your LLM call here
    response = client.chat.completions.create(...)

Sampling Configuration

Control trace sampling for production environments:
from opentelemetry.sdk.trace.sampling import TraceIdRatioBased

# Sample 10% of traces
register(
    set_global_tracer_provider=False,
    sampler=TraceIdRatioBased(0.1)
)

Troubleshooting

Common Issues

Ensure both OTEL_EXPORTER_OTLP_ENDPOINT and OTEL_EXPORTER_OTLP_HEADERS are correctly set
Make sure to call OpenAIInstrumentor().instrument() before creating your OpenAI client
If using Phoenix UI locally, ensure Phoenix is running and properly configured

Next Steps

Configure Gateway

Set up intelligent routing, fallbacks, and caching

Explore Virtual Keys

Secure your API keys with Portkey’s vault

View Analytics

Analyze costs, performance, and usage patterns

Set Up Evaluations

Create custom evaluations for your AI system

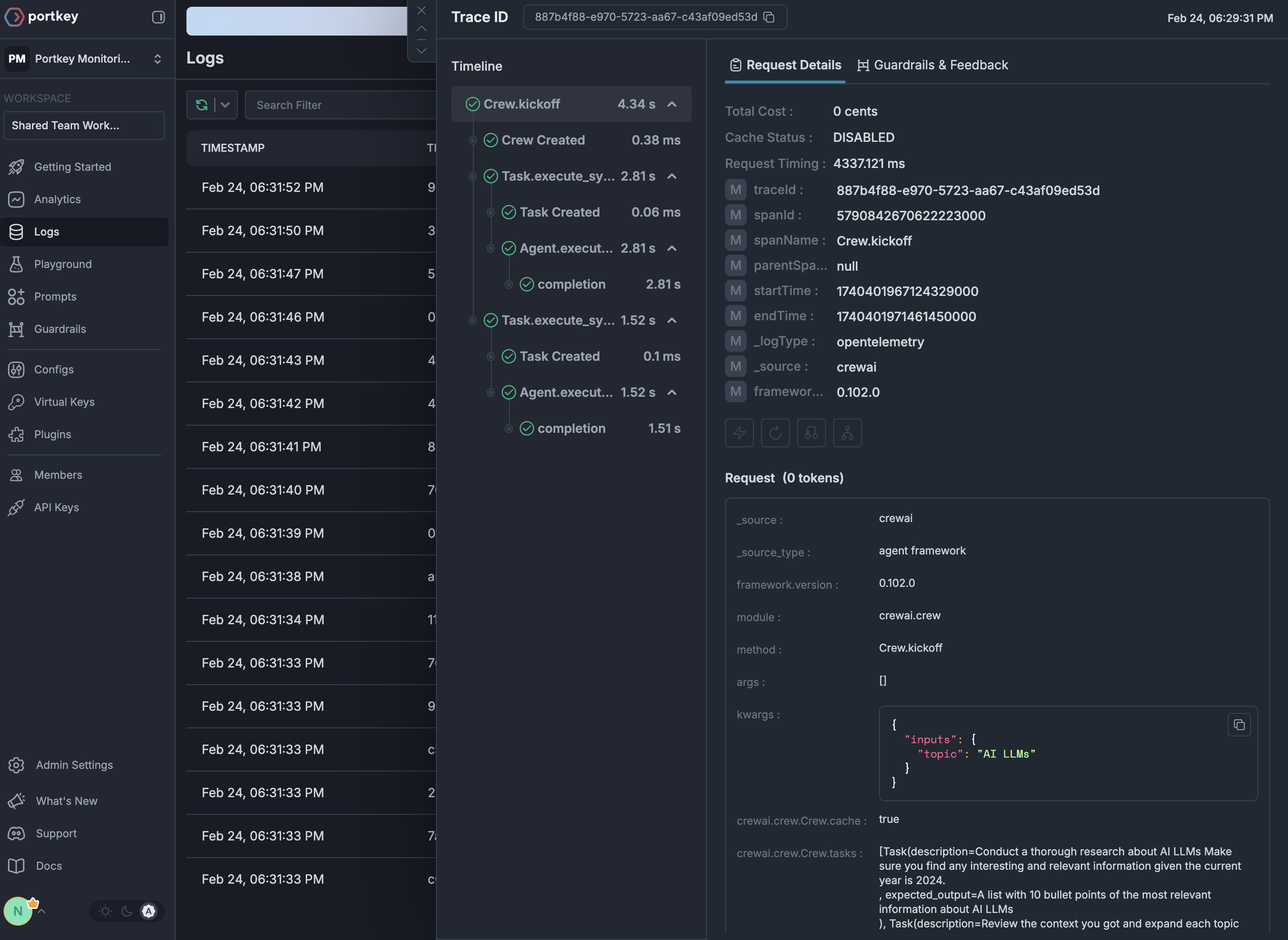
See Your Traces in Action

Once configured, navigate to the Portkey dashboard to see your Phoenix instrumentation combined with gateway intelligence:
OpenTelemetry traces in Portkey